Po slibném začátku roku začala produkce vozidel v Česku ztrácet tempo. Na vině je především nedostatek čipů potřebných pro výrobu osobních automobilů i slabší poptávka na hlavních trzích EU. V první polovině roku bylo vyrobeno celkově 663 015 automobilů. To je sice meziročně o 31,7 % vozidel více, avšak ve srovnání s předkrizovým rokem 2019 stále o 11,2 % méně. Do výroby se promítly výpadky dílů a vynucené odstávky v květnu a červnu. Produkce elektrických vozidel nadále tvoří zhruba desetinu celkové produkce.

Automobilky se v prvním čtvrtletí i přes pokračující pandemii přibližovaly předkrizovým číslům. V jarních měsících se pak ale do výroby naplno promítly problémy v dodavatelských řetězcích.
„Automobilový průmysl je nadále pod enormním tlakem. Celosvětový nedostatek čipů, ale i rostoucí ceny vstupních surovin a materiálů, nedostatek pracovní síly v ČR i nadále nejistá situace ohledně vývoje pandemie výrazně ovlivňují výkonnost odvětví. Také poptávka po nových vozidlech je nadále výrazně pod úrovní předkrizového roku 2019. V zemích EU, tedy na našich hlavních exportních trzích, je tento pokles více než pětinový,“ komentuje dosavadní výkonnost odvětví Zdeněk Petzl, výkonný ředitel Sdružení automobilového průmyslu.
„Problémy s nedostatkem čipů budou produkci výrazněji ovlivňovat také ve druhé polovině roku. Nebýt tohoto problému, produkce by mohla být zhruba o dalších 5 procent vyšší a zcela jistě by se minimálně přiblížila předkrizovým dobám. Odhadujeme, že v letošním roce vyrobí tuzemské automobilky celkově zhruba 1,3 milionu vozidel, “ dodává Zdeněk Petzl.
Osobní vozidla
Od začátku roku bylo vyrobeno celkem 663 015 osobních vozů, tj. meziročně o 31,7 % více. Ve srovnání se stejným obdobím roku 2019 byla produkce nižší o téměř 84 tisíc vozidel (- 11,2 %). Více než 92 % vyrobených automobilů mířilo na zahraniční trhy. Po nárůstu výroby v březnu a v dubnu se měsíční produkce v červnu opět přiblížila zpět hranici 100 tisíc vyrobených kusů. Ve srovnání s loňským červnem dokonce ztratila 0,8 %.

Škoda Auto vyrobila v tuzemských závodech v první polovině roku celkově 420 838 vozidel (+ 24,7 %). Na český trh bylo umístěno 44 033 vozidel (+ 11,7 %), na zahraniční trhy bylo určeno 377 225 vozidel (+ 26,1 %). V prvním pololetí roku 2019 bylo vyrobeno 469 974 „škodovek“, tj. o 10,5 % více.
Ve srovnání se stejným obdobím loňského roku se dařilo nošovickému závodu společnosti Hyundai. V prvním pololetí tu bylo vyrobeno 142 400 automobilů (+ 47,7 %). Dvojciferný nárůst zaznamenal Hyundai jak na tuzemském trhu (+ 36,6 %), tak v exportu (+ 48,5 %). V prvním pololetí roku 2019 vyrobil Hyundai v Nošovicích 160 400 vozidel, tj. o 11,2 % více.
Také kolínská Toyota vyrobila výrazně více vozidel než v loňském roce – v prvním pololetí celkově 99 777 automobilů (+ 43,3 %) – z nichž 99 169 vozů bylo exportováno (+ 43,2 %) a 608 bylo uplatněno na tuzemském trhu (+ 63,4 %). Oproti roku 2019 bylo vyrobeno o 14,5 % vozidel méně.
Z celkového počtu vyrobených osobních vozidel bylo celkem 63 340 ks elektrických; to odpovídá podílu na celkové produkci ve výši 9,6 %. Bateriových elektromobilů bylo vyrobeno 35 115 ks (tj. 5,3 %), plug-in hybridů (PHEV) 28 225 ks (tj. 4,3 %). Škoda Auto mezi lednem a červnem vyrobila 25 527 BEV a 18 200 PHEV, Hyundai 9 588 BEV a 10 025 PHEV.
Autobusy
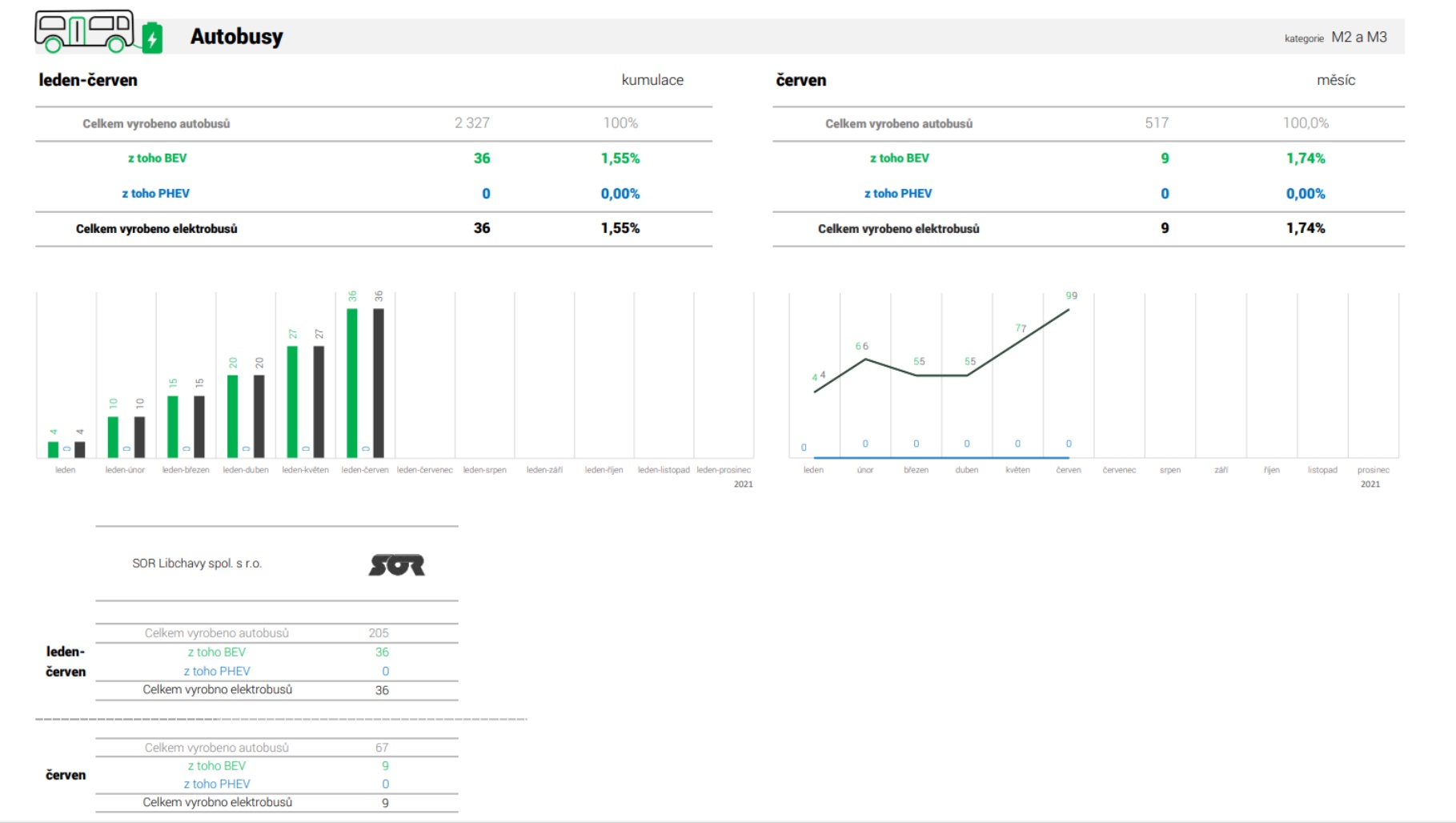
V prvním pololetí bylo v Česku vyrobeno 2 327 autobusů (+ 4,3 %), 337 autobusů bylo určeno pro tuzemský trh (- 16,2 %), zbývajících 1 959 bylo exportováno (+ 9,5 %). Ve vysokomýtském Iveco CR bylo vyrobeno 2 113 autobusů, tedy o 5,7 % více než v loňském roce. SOR Libchavy dokázal v první polovině tohoto roku vyrobit 205 autobusů (- 8,1 %), z toho 36 ks bylo s elektrickým pohonem (tj. podíl 17,6 %). Výrobce KHMC Opava v tomto roce vyrobil 9 autobusů, tedy stejně jako v loňském roce.
Elektrické vozy celkem
Nákladní vozidla
Společnost Tatra Trucks, která je mezi členy Sdružení automobilového průmyslu jediným výrobcem nákladních vozidel, vyrobila v první polovině tohoto roku 538 vozidel, tedy o 90 ks méně než ve stejném období loňského roku (tj. – 14,3 %). Produkce Tatry byla z větší části exportována (373 ks), v Česku bylo umístěno 159 vozidel.
Motocykly
Výrobce JAWA Moto vyrobil v prvním pololetí 558 motocyklů, tj. o 309 ks více než v minulém roce (+ 124,1 %). Dařilo se mu především na českém trhu s 457 prodanými kusy (+ 257,0 %). Exportováno bylo 101 strojů, tedy o 20 méně než v minulém roce.
Přípojná vozidla
Ve srovnání s minulým i předminulým rokem se dařilo výrobcům v segmentu přípojných vozidel. Mezi lednem a červnem bylo vyrobeno celkově 17 099 přívěsů a návěsů, tj. o 1 645 ks více než vloni (+ 10,6 %) a o 1 933 více než předloni (+12,7 %). Celkový růst segmentu podpořila především společnost AGADOS, která produkuje malé přívěsy do 3,5t. Těch vyrobila celkově 15 946 ks (+ 11,0 %), v Česku jich prodala 10 074 ks (+ 23,0 %) a na export zamířilo 5 615 ks (- 5,0 %). Dařilo se i výrobcům v segmentu velkých přívěsů a návěsů. Společnost PANAV vyrobila 218 přívěsů a návěsů, tj. o 35 ks více než v loňském roce (+ 19,1 %). V prvním pololetí pak prodala 191 ks v Česku, 27 ks bylo exportováno. Vzrostla také produkce Schwarzmülleru. Od ledna do června vyrobil 935 velkých přípojných vozidel (+ 3,0 %). Na tuzemském trhu bylo letos umístěno 379 ks (+ 135,4 %), exportováno bylo 1 001 ks (+ 95,9 %).































